Deploying Grafana on Openshift 4
This content is authored by Red Hat experts, but has not yet been tested on every supported configuration.
OpenShift users want access to a Grafana interface in order to build custom dashboards for their cluster and application workloads. The Grafana that shipped with OpenShift was read-only and has been deprecated in OpenShift 4.11 and removed in OpenShift 4.12 .
Since OpenShift uses Prometheus for both Cluster and User Workload metrics, its fairly straight forward to deploy a Grafana instance using the Grafana Operator and then view those cluster metrics and create custom Dashboards.
Grafana Operator
Create a namespace for the Grafana Operator to be installed in
Deploy the Grafana Operator
Wait for the Operator to be ready
Deploy Grafana
Add the Managed OpenShift Black Belt helm repo
Deploy Grafana
Create Prometheus DataSource
Give the Grafana service account the
cluster-monitoring-viewroleGet a bearer token for the grafana service account
Deploy the prometheus data source
Deploy a Dashboard
Get the URL for Grafana
Browse to the URL from above, log in via your OCP credentials
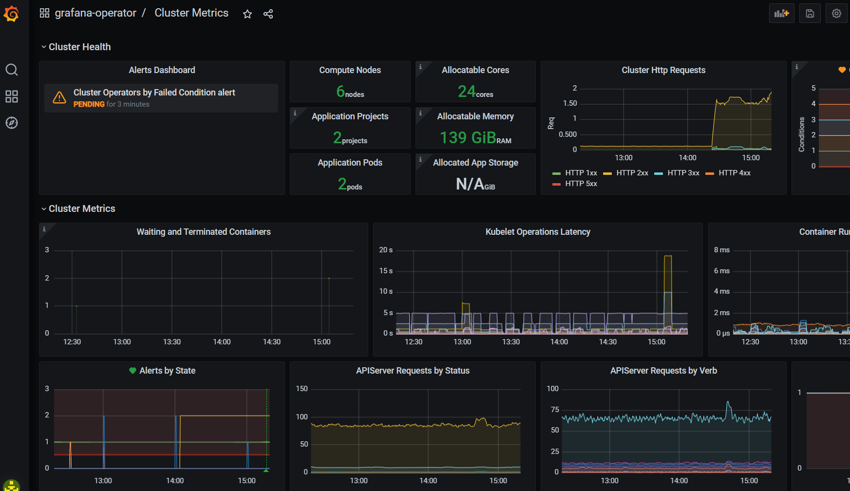
Click Dashboards -> Manage -> grafana-operator -> Cluster Metrics
